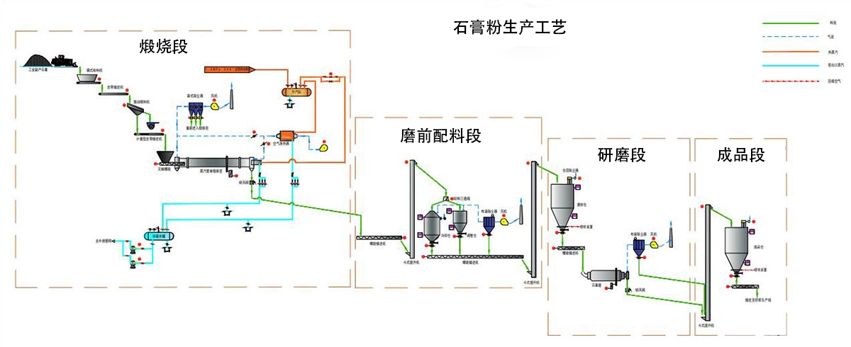
石膏粉末制造的基本工艺

根据工艺要求,建筑石膏生产线通常分为破碎系统、储存输送系统、研磨系统、煅烧系统、电控系统五部分。
STEP1.破碎系统
石膏矿石开采后粒度规格不同,根据实际情况选择适用的破碎设备进行初步破碎处理,粒径不大于35mm的颗粒破碎。
STEP2.仓储输送系统
破碎的石膏原料通过升降机输送到储料仓。储料仓根据物料储存时间要求设计,保证物料稳定供应。同时,物料周转的所有部分都在使用升降机来减少占地面积。
STEP3. 研磨系统
研磨工艺是石膏粉生产的核心工艺。储料仓中的石膏原料通过振动给料机进入磨床进行精加工。储料仓下方设置电磁振动给料机,与磨机联锁,根据磨机的运行情况及时调整供料。
物料通过电磁振动给料机均匀连续地送入磨机进行研磨。
粉碎后的石膏粉被来自磨机鼓风机的气流吹出,并由主机上方的分析机分级。细度符合规格的粉体随气流进入大型旋风除尘器,收集后通过粉末出口管作为成品排出。
成品落入螺旋输送机,输送到下一个系统进行煅烧。气流从旋风除尘器的回风管流入鼓风机。整个气路系统是闭式循环,在负压动。由于磨削过程中地面原料中所含的水分和蒸发成气体,导致循环气路中的风量增加,增加的风量从大型旋风除尘器与鼓风机之间的管道引入到布袋除尘器中,然后排放到环境中,确保环境清洁。
通过研磨系统的物料粒径由0-30mm变为80-120目,满足石膏粉细度要求。
步骤4.煅烧系统
研磨完成后,将粉碎后的石膏粉送入回转窑进行分粉煅烧,巴黎石膏由升降机送入库房,不符合要求的物料继续返厂研磨;该系统主要包括升降机、沸腾炉、静电除尘、罗茨风机等设备。
步骤5. 电气控制系统
电气控制系统采用目前先进的集中控制、DCS控制或PLC控制,控制元件选用国际知名品牌产品
上海丁博重工機械有限公司

























